![]() | Enter Your Electronics & Design Project for a chance to win a $200 shopping cart! Back to homepage![]() | Project14 Home |
| Monthly Themes | ||
| Monthly Theme Poll |
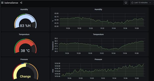
This is a simple and fast way to setup Raspberry Pi 4 and Sensor Hat to visualize data using Grafana and includes influxdb to store historical data. The system allows you to monitor temperature, humidity and barometric pressure anywhere in the world ! You can sign up here.
Hardware
- Raspberry Pi 4 or 3
- Sensor Hat
- Power Supply
- HDMI adapter
The balenaCloud is free for up to 10 devices. Once you have setup the account and login you can use the button to create and deploy the application.
You should now see:
You can call the application anything. Click on Create and Deploy and your application should appear on the dashboard.The balenaSense project and default environmental variables will be loaded.
Now you can add a device.
After you have selected the device you can add WiFi detail if you need it.
Once you have completed the download then burn the image using Etcher
Place the SD card in the Raspberry Pi and power it up ! Click on your application and you should see the Dashboard
Now you can create a Public Device URL and go to Grafana; You can edit Grafana and change the update interval.
Sent the URL to my phone:
So I think I'm going to work on this project in more detail. This may be solution to monitor indoor weather conditions for animal enclosures. Grafana has the ability to set up alerts for thresholds in temperature and other variables.








